Работа с dbt Copilot EnterpriseEnterprise +
Используйте Copilot, чтобы создавать визуальные модели в Canvas с помощью запросов на естественном языке.
Copilot органично интегрируется с Canvas — интерфейсом с поддержкой drag-and-drop, который помогает создавать визуальные модели с использованием запросов на естественном языке. Перед началом убедитесь, что у вас есть доступ к Canvas.
Чтобы начать создавать модели с помощью подсказок на естественном языке в Canvas:
- Нажмите на иконку dbt Copilot в меню Canvas.
- В поле ввода dbt Copilot введите подсказку на естественном языке, чтобы Copilot создал нужную вам модель (или модели). Вы также можете ссылаться на существующие модели с помощью символа
@. Например, чтобы создать модель, которая рассчитывает общую стоимость заказов, вы можете указать@ordersв подсказке — тогда будет подтянута и использована модельorders. - Нажмите Generate, и dbt Copilot сформирует описание моделей, которые вы хотите создать.
- Чтобы начать заново, нажмите на иконку +. Чтобы закрыть окно подсказки, нажмите X.
- Нажмите Apply, чтобы сгенерировать модель(и) в Canvas.
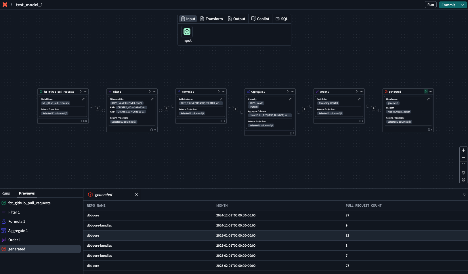
- dbt Copilot отобразит визуальный режим «diff», который помогает сравнить предлагаемые изменения с существующим кодом. Просмотрите diff на холсте, чтобы увидеть сгенерированные операторы, созданные Copilot:
- Белый: располагается в верхней части холста и обозначает существующую конфигурацию или пустой холст, которые будут удалены или заменены предложенными изменениями.
- Зелёный: располагается в нижней части холста и обозначает новый код, который будет добавлен, если вы примете предложение.
- Отклоните или примите предложения.
- В блоке generated оператора нажмите на иконку воспроизведения, чтобы предварительно просмотреть данные.
- Подтвердите результаты или продолжите дорабатывать модель.
- Чтобы отредактировать сгенерированную модель, откройте окно подсказки Copilot и введите изменения.
- Нажмите Submit, и Copilot сгенерирует обновлённую версию модели. Повторяйте шаги 5–8, пока результат вас полностью не устроит.
Нашли ошибку?
0


